checkmk special agent plugin for monitoring Folding@Home slots and points without any plugin installation on hosts
- Does not require plugin installation on host
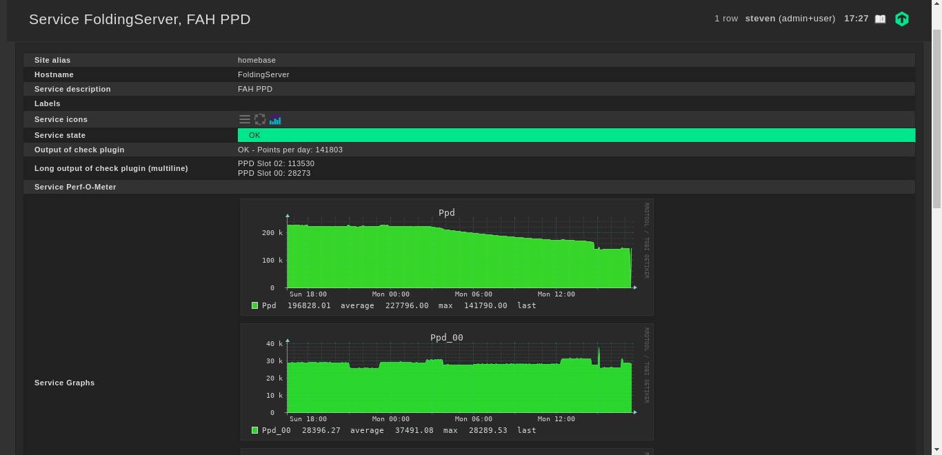
- Tracks points per day
- No external libraries
- Python 3.6.9 (tested, lower may be available)
| Software | Version(s) | URL |
|---|---|---|
| Python 3 | >=3.6.9 | Python 3 |
| checkmk | >= 1.6 (>= 2.0 untested) | checkmk.com |
TODO: Generate .mkp file
- Place files in checkmk instance directories as identified by folder structure
- Configure hosts to use external datasource (either as only source or in addition to another agent/special agent)
- Test and activate host changes


